We are excited to introduce a new Leadership Dashboard in the system, designed exclusively for top management. This dashboard is currently available only in English and provides comprehensive insights into factory performance over customizable time periods.
Key Features of the Leadership Dashboard

Flexible Date Selection & Comparison Period
- Users can select any date range, including a full year of data.
- The dashboard also includes a comparison period, allowing management to track performance trends over time.
- Users can choose to ignore holidays, ensuring that holidays are excluded from the data and graphs.
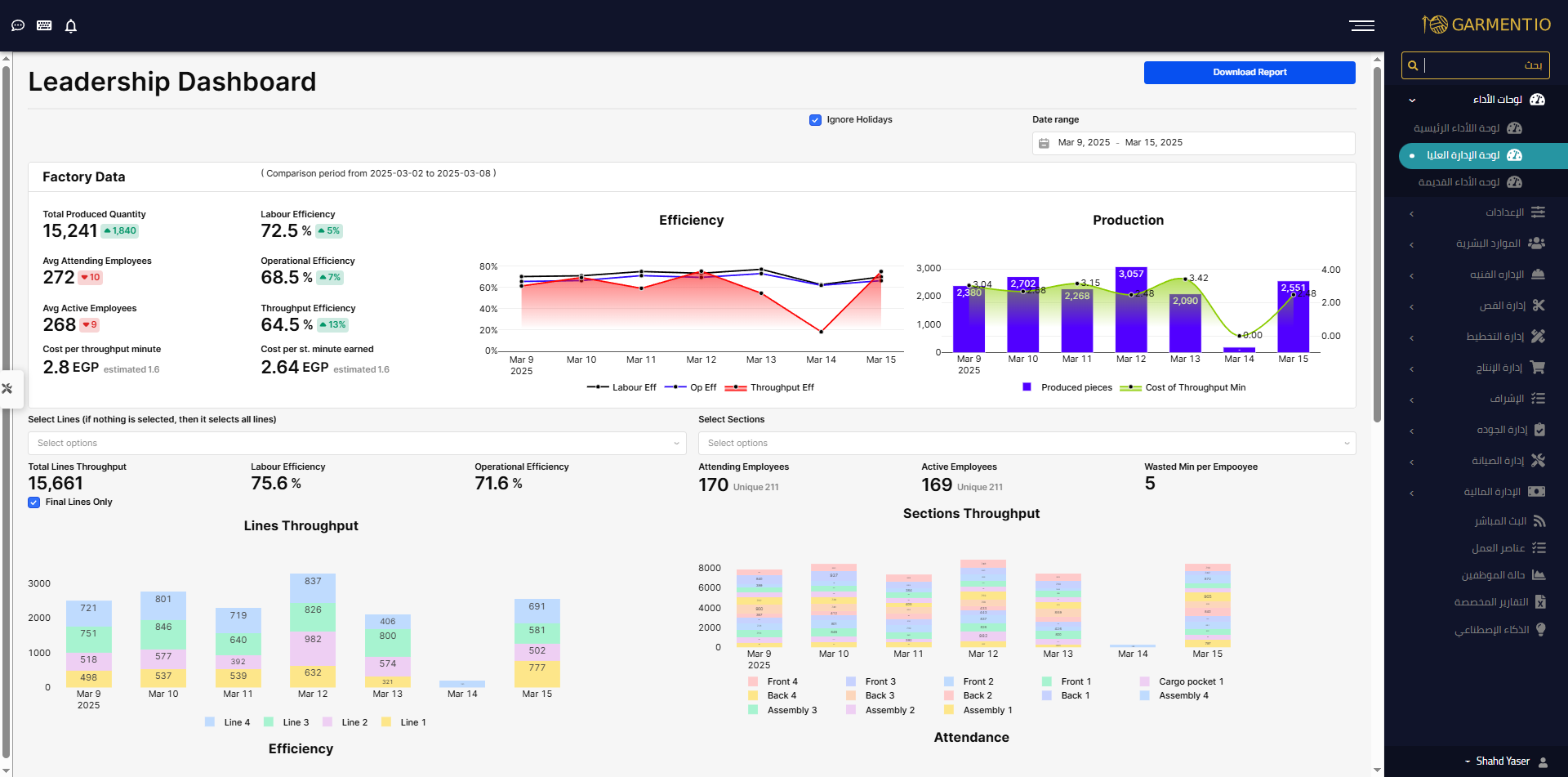
Factory-Level Data Overview
The top section of the dashboard provides factory-wide performance metrics, including:
- Total Produced Quantity – The total number of finished pieces in the factory, compared with the selected comparison period.
- Labour Efficiency – The overall labour efficiency of the factory, with a period-over-period comparison.
- Operational Efficiency – The operational efficiency of the factory, measured and compared to the previous period.
- Throughput Efficiency – The throughput efficiency for the entire factory, helping monitor production flow.
- Average Attending Employees – The daily average of attending employees, compared with the previous period.
- Average Active Employees – The daily average of productive employees (employees who performed at least one production process), compared with the previous period.
- Cost per Throughput Minute –
- Calculated as total cost per period divided by final throughput minutes (time for completed batches only).
- Total cost = employees’ salaries + overhead costs.
- Cost per Standard Minute –
- Calculated as total cost per period divided by total worked minutes (including in-progress and finished batches).
- Estimated vs. Actual Costs –
- Both cost metrics are compared with an estimated cost, which considers machine costs and assumes employees work only during the main shift without inefficiencies.
Data Grouping in Graphs
All graphs in the dashboard adjust dynamically based on the selected time range:
- Single-day selection → Displays totals for that day.
- Multiple days selected → Data is grouped daily.
- More than one month selected → Data is grouped weekly.
- More than three months selected → Data is grouped monthly.
Graphical Insights
1. Efficiency Graph
- Displays Labour Efficiency, Operational Efficiency, and Throughput Efficiency trends over time.
2. Production & Cost Graph
- Shows total throughput and cost per throughput minute, helping management analyze production efficiency vs. cost trends.
Line & Section Analysis
Scope Selection
The bottom section of the dashboard allows users to switch between viewing data by lines or sections.
- Users can choose to include or exclude final lines by checking/unchecking the "Final Lines Only" option.
- This allows them to compare final lines separately or view data for all production lines.
Once a scope is selected, the dashboard displays:
- Throughput Data – Summed up for all selected lines or sections.
- Labour Efficiency & Operational Efficiency – Performance metrics for the chosen scope.
- Unique Employees Count –
- Includes all employees who performed at least one production process within the selected scope.
- Employees working across multiple scopes are counted accordingly.
- Throughput Summation for Lines & Sections –
- If a batch was processed across multiple lines, it will be counted multiple times (once per line it was processed in).
Why Use the Leadership Dashboard?
✔ Comprehensive Factory & Section Insights – Gain full visibility into production, efficiency, and cost trends.
✔ Customizable Data Filtering – Select any date range, ignore holidays, and focus on final lines if needed.
✔ Dynamic Graphs & Reports – Data automatically groups based on daily, weekly, or monthly trends.
✔ Comparison Period Analysis – Easily track improvements or inefficiencies compared to previous periods.
🚀 The Leadership Dashboard is now available – start exploring today!