يسرّنا أن نقدّم لوحة القيادة الجديدة للإدارة العليا داخل النظام، وهي مصممة خصيصًا للإدارة العليا لتوفير رؤية شاملة لأداء المصنع عبر فترات زمنية مختلفة. هذه اللوحة متاحة حاليًا باللغة الإنجليزية فقط.
الميزات الأساسية للوحة القيادة للإدارة العليا

تحديد المدى الزمني ومقارنة الفترات
- يمكن للمستخدمين اختيار أي نطاق زمني، بما في ذلك بيانات عام كامل.
- تحتوي اللوحة على فترة مقارنة، مما يتيح تتبع الأداء وتحليل الفروقات بين الفترات المختلفة.
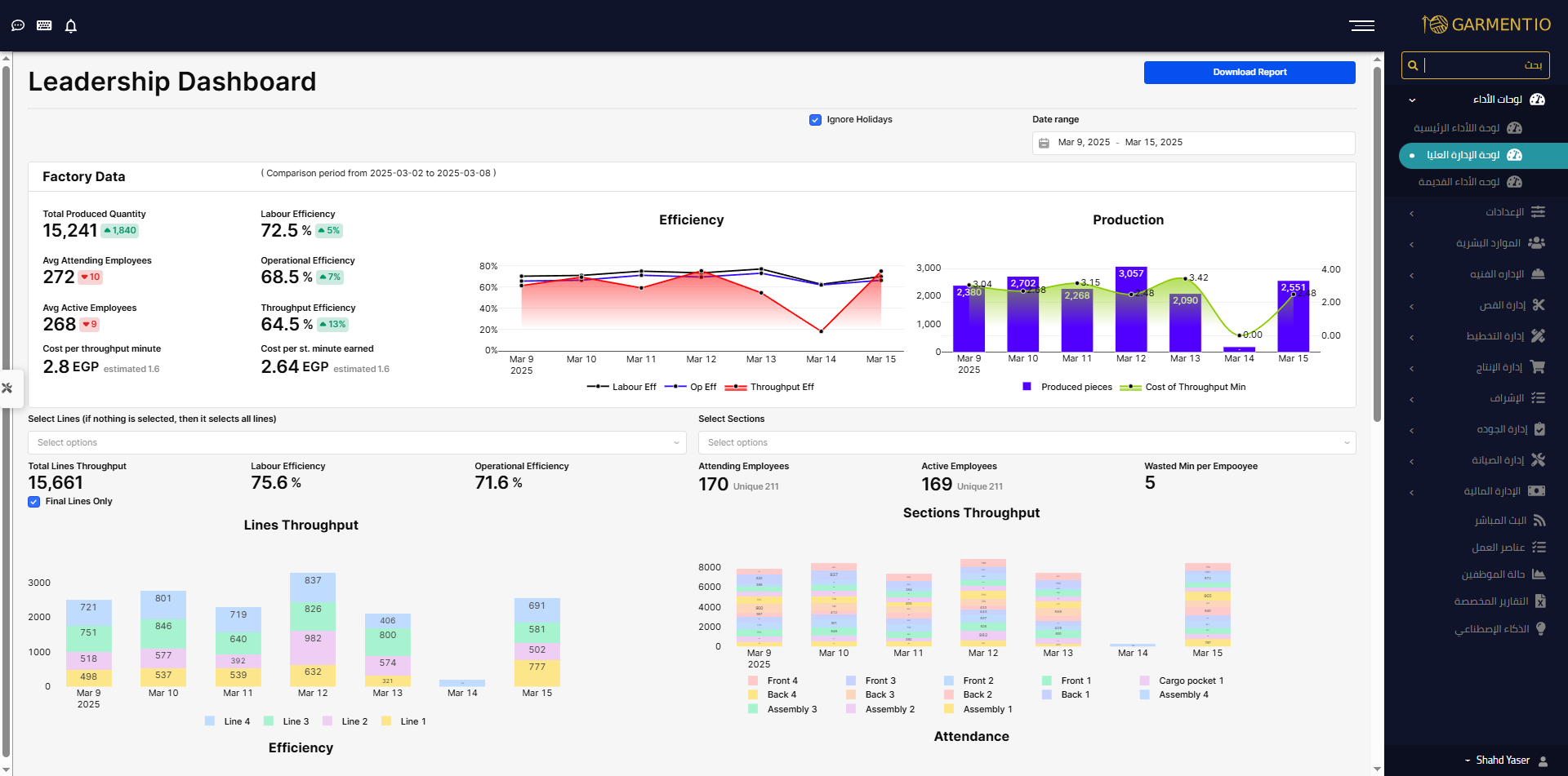
- يمكن للمستخدمين استبعاد أيام العطل الرسمية من البيانات والرسوم البيانية عبر تحديد خيار Ignore Holidays.
بيانات المصنع (Factory-Level Data)
تعرض القسم العلوي من لوحة القيادة مؤشرات أداء المصنع بالكامل، وتشمل:
- Total Produced Quantity – يمثل إجمالي عدد القطع التامة الإنتاج في المصنع خلال الفترة المحددة، مع مقارنة بالفترة السابقة.
- Labour Efficiency – يعكس كفاءة العمالة في المصنع بالكامل، مع مقارنة بالفترة السابقة.
- Operational Efficiency – يوضح الكفاءة التشغيلية في المصنع، مع مقارنة بالفترة السابقة.
- Throughput Efficiency – يقيس كفاءة الإنتاج النهائي للمصنع بالكامل، مما يساعد في تقييم تدفق الإنتاج.
- Average Attending Employees – يعرض متوسط عدد الموظفين الحاضرين يوميًا خلال الفترة المحددة، مع مقارنة بالفترة السابقة.
- Average Active Employees – يمثل متوسط عدد العمال الفعّالين يوميًا (أي العمال الذين نفذوا على الأقل عملية إنتاج واحدة) خلال الفترة المحددة، مع مقارنة بالفترة السابقة.
- Cost per Throughput Minute –
- يتم حسابه عن طريق قسمة إجمالي التكلفة خلال الفترة المحددة على إجمالي عدد دقائق الإنتاج النهائي (يشمل فقط دقائق تشغيل الباكيهات المكتملة).
- إجمالي التكلفة = رواتب الموظفين + التكاليف العامة.
- Cost per Standard Minute –
- يتم حسابه عن طريق قسمة إجمالي التكلفة خلال الفترة المحددة على إجمالي عدد الدقائق التي تم العمل بها (بما في ذلك الباكيهات قيد التنفيذ والمكتملة).
- المقارنة مع التقديرات المحسوبة –
- يتم مقارنة كل من Cost per Throughput Minute وCost per Standard Minute بالتقديرات المحسوبة، والتي تأخذ في الاعتبار تكاليف الماكينات وتفترض أن الموظفين يعملون فقط خلال الوردية الرئيسية دون تأثير من أي عدم كفاءة.
طريقة تجميع البيانات في الرسوم البيانية
جميع الرسوم البيانية في التقرير تتكيف تلقائيًا وفقًا للنطاق الزمني المختار:
- إذا تم اختيار يوم واحد → يتم عرض البيانات لهذا اليوم فقط.
- إذا تم اختيار عدة أيام → يتم تجميع البيانات يوميًا.
- إذا تم اختيار أكثر من شهر → يتم تجميع البيانات أسبوعيًا.
- إذا تم اختيار أكثر من 3 أشهر → يتم تجميع البيانات شهريًا.
الرسوم البيانية في التقرير
1. Efficiency Graph
- يعرض Labour Efficiency وOperational Efficiency وThroughput Efficiency على مدار الفترة المختارة، مما يتيح تحليل الأداء عبر الزمن.
2. Production & Cost Graph
- يوضح إجمالي الإنتاج النهائي (Total Throughput) والتكلفة لكل دقيقة إنتاج نهائي (Cost per Throughput Minute)، مما يساعد الإدارة على تحليل العلاقة بين الإنتاج والتكلفة.
تحليل الخطوط والأقسام (Line & Section Analysis)
اختيار نطاق البيانات (Scope Selection)
يتيح القسم السفلي من لوحة القيادة للمستخدمين التبديل بين عرض البيانات حسب الخطوط أو الأقسام.
- يمكن للمستخدمين تحديد أو إلغاء تحديد خيار "Final Lines Only" لتصفية البيانات وعرضها إما للخطوط النهائية فقط أو لجميع الخطوط.
مؤشرات الأداء بناءً على النطاق المختار
بمجرد اختيار النطاق المطلوب، يتم عرض المؤشرات التالية:
- Throughput Data – يتم جمع بيانات الإنتاج النهائي لكل الأقسام أو الخطوط المختارة.
- Labour Efficiency وOperational Efficiency – يتم عرض مؤشرات الأداء بناءً على النطاق المختار.
- Unique Employees Count –
- يُظهر إجمالي عدد الموظفين الذين قاموا بتنفيذ على الأقل عملية إنتاج واحدة ضمن النطاق المختار.
- يتم احتساب الموظفين الذين عملوا في أكثر من نطاق ضمن النطاقات المختلفة.
- مجموع الإنتاج النهائي للأقسام والخطوط –
- إذا عملت باكيه إنتاج عبر أكثر من خط، فسيتم احتسابها في كل خط عملت به، مما قد يؤدي إلى التكرار في بعض البيانات.
لماذا يجب استخدام لوحة القيادة للإدارة العليا؟
✔ رؤية شاملة لأداء المصنع والأقسام – يوفر نظرة متكاملة على الإنتاج والكفاءة والتكلفة.
✔ تصفية مرنة للبيانات – يمكن اختيار أي نطاق زمني، استبعاد أيام العطل، والتركيز على الخطوط النهائية إذا لزم الأمر.
✔ رسوم بيانية وتقارير ديناميكية – يتم تجميع البيانات تلقائيًا حسب الفترات اليومية أو الأسبوعية أو الشهرية.
✔ تحليل مقارن للفترات – يسمح بمراقبة الأداء مقارنة بالفترة السابقة للكشف عن التحسينات أو التحديات.
🚀 لوحة القيادة للإدارة العليا متاحة الآن – ابدأ بالتحليل واتخاذ القرارات اليوم!
لأي استفسارات أو دعم، فريقنا جاهز لمساعدتك